Grafana
GreptimeDB 服务可以配置为 Grafana 数据源。 你可以选择使用以下三个数据源之一连接 GreptimeDB 与 Grafana:GreptimeDB、Prometheus 或 MySQL。
GreptimeDB 数据源插件
GreptimeDB 数据源插件(v2.0)基于 ClickHouse 数据源开发并附加了特定于 GreptimeDB 的功能。 该插件完美适配了 GreptimeDB 的数据模型, 从而提供了更好的用户体验。
安装
GreptimeDB 数据源插件目前仅支持在本地 Grafana 中的安装, 在安装插件前请确保 Grafana 已经安装并运行。
你可以任选以下一种安装方式:
- 下载安装包并解压到相关目录:从发布页面获取最新版本,解压文件到你的 grafana 插件目录。
- 使用 Grafana Cli 下载并安装:
grafana cli --pluginUrl https://github.com/GreptimeTeam/greptimedb-grafana-datasource/releases/latest/download/info8fcc-greptimedb-datasource.zip plugins install info8fcc - 使用我们 预构建的 Grafana 镜
像,已经提前包含了
GreptimeDB 数据源插件
docker run -p 3000:3000 greptime/grafana-greptimedb:latest
注意,安装插件后可能需要重新启动 Grafana 服务器。
使用 Docker 快速预览
Greptime 提供了一个 docker compose 文件, 将 GreptimeDB、Prometheus、Prometheus Node Exporter、Grafana 和该插件集成在一起, 以便你能够快速体验 GreptimeDB 数据源插件。
git clone https://github.com/GreptimeTeam/greptimedb-grafana-datasource.git
cd docker
docker compose up
你也可以从 Grafana 的 docker 镜像中试用此插件:
docker run -d -p 3000:3000 --name=grafana --rm \
-e "GF_INSTALL_PLUGINS=https://github.com/GreptimeTeam/greptimedb-grafana-datasource/releases/latest/download/info8fcc-greptimedb-datasource.zip;info8fcc" \
grafana/grafana-oss
Connection 配置
在 Grafana 中单击 Add data source 按钮,选择 GreptimeDB 作为类型。

在 GreptimeDB server URL 中填写以下地址:
http://<host>:4000
接下来做如下配置:
-
Database Name:填写数据库名称
<dbname>,留空则使用默认数据库public -
在 Auth 部分中单击 basic auth,并在 Basic Auth Details 中填写 GreptimeDB 的用户名和密码。未设置可留空:
- User:
<username> - Password:
<password>
- User:
然后单击 Save & Test 按钮以测试连接。
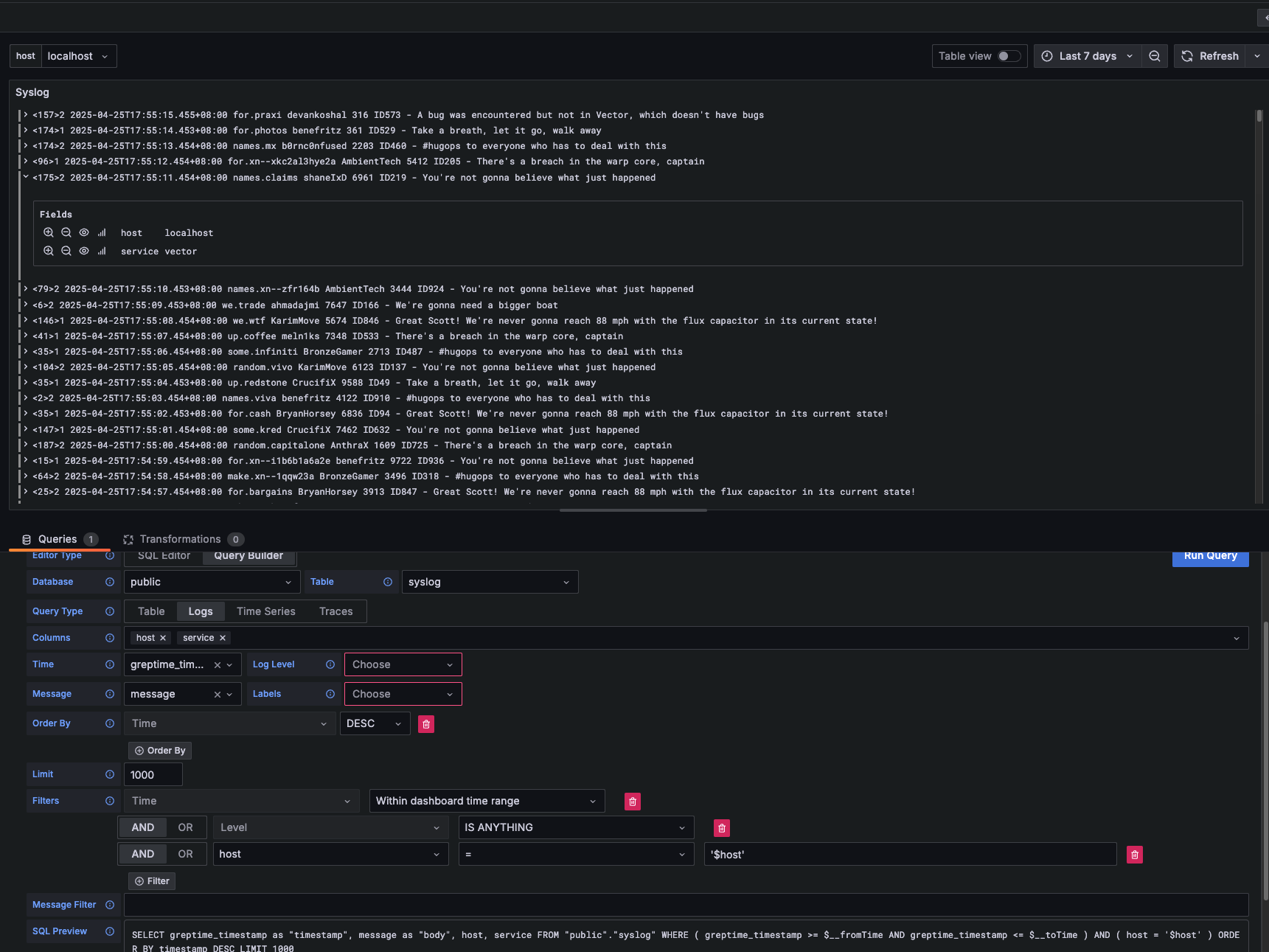
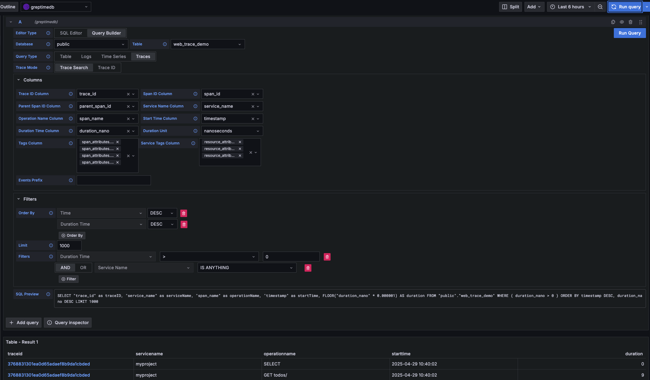
使用 Query Builder 构建查询
- Table: 对无时间戳字段的数据进行查询

- Time Series: 对包含时间戳字段的数据进行查询.

- Logs: 对日志数据进行查询。需要设置
Time列和Message列。
- Traces: 对 Trace 类型数据进行查询。需要设置截图中数据表的对应列进行 trace 列表查询。

Prometheus 数据源
单击 Add data source 按钮,然后选择 Prometheus 作为类型。
在 HTTP 中填写 Prometheus server URL
http://<host>:4000/v1/prometheus
在 Auth 部分中单击 basic auth,并在 Basic Auth Details 中填写 GreptimeDB 的用户名和密码:
- User:
<username> - Password:
<password>
在 Custom HTTP Headers 部分中点击 Add header:
- Header:
x-greptime-db-name - Value:
<dbname>
然后单击 Save & Test 按钮以测试连接。
有关如何使用 PromQL 查询数据,请参阅 Prometheus 查询语言文档。
MySQL 数据源
单击 Add data source 按钮,然后选择 MySQL 作为类型。在 MySQL Connection 中填写以下信息:
- Host:
<host>:4002 - Database:
<dbname> - User:
<username> - Password:
<password> - Session timezone:
UTC
然后单击 Save & Test 按钮以测试连接。
注意目前我们只能使用 raw SQL 创建 Grafana Panel。由于时间戳数据类型的区别,Grafana 的 SQL Builder 暂时无法选择时间戳字段。
关于如何用 SQL 查询数据,请参考使用 SQL 查询数据文档。